物联网管理系统源码 号卡智能管理平台 轻量级物联网综合业务支撑平台
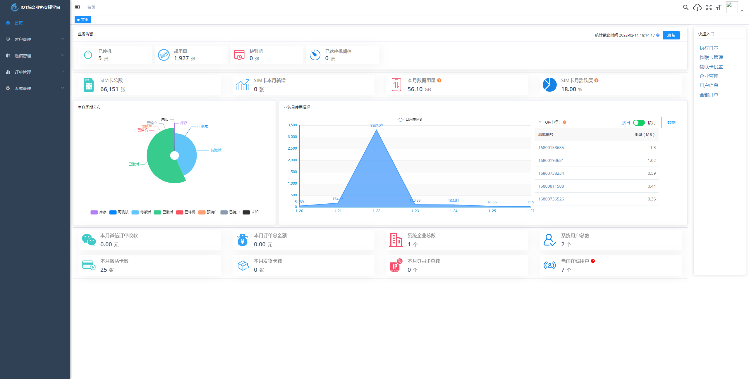
基于 SpringBoot、Vue、Mybatis、RabbitMq、Mysql、Redis 等开发的轻量级的物联网综合业务支撑平台。支持物联网卡、物联网模组、卡+模组融合管理。提供状态、资费、客户、进销存、合同、订单、续费、充值、诊断、账单等功能。
平台可同时接入中国移动、中国电信、中国联通、第三方物联网卡进行统一管理。逐步完善平台,助您快速接入物联网,让万物互联更简单。

1.本站所有资源均来源于用户分享和网络收集,如有目的请联系站长!2.分享目的供大家学习和交流,您必须在下载后24小时内删除,不得商业用途,不得违反国家法律。否则后果自负!3.本站提供的资源不保证100%完整;不提供技术服务,请大家谅解!
